时空地图 www.TimeGIS.com
TimeGIS.com
TimeGIS.com
首页              软件              分享              技术支持              博客              行业              快手网              关于             
 时空软件
        界面截图
        功能介绍
        使用说明
        扩展插件
        软件分享

 应用扩展

        TimeGIS
        管网GIS
        TimeGPS
        WaterGIS
       新安江模型
      石油测井软件
      数控仿真软件
      控制系统仿真
      军事概念建模
      图标编辑软件
      图形描述语言
      UML建模软件
     实验室管理软件
     图形化编程软件
    Arduino开发环境
    图形图像处理软件
    时间序列编辑软件
    遥感图像分析系统
    历史地理信息系统
    三维几何造型系统

 其他

        时空导航
        电脑书籍
        开源软件
        软件研究
        仿真科学

 联系方式

     QQ:82735589
百度统计


时空地图 TimeGIS 6.0
    时空地图 TimeGIS 6.0 是一个地理信息系统软件,它可以显示网络地图,编辑ArcGIS的SHP矢量文件格式,导入DXF/DWG文件,显示NETCDF等栅格文件,管理图层等。 在它的基础上,可以二次开发各种GIS应用,如历史GIS,土地GIS,水利GIS,交通GIS,GPS软件,气象GIS等等。 快手软件,得心应手。
时空地图
放大显示

时空地图 TimeGIS 6.0 功能介绍
  • 提供网络地图,如Bing Map, Open street map等,用户可以在此地图基础上创建自己的Shape文件
  • 显示和编辑ArcGIS的SHP矢量文件格式
  • 显示 AutoCAD DXF/DWG 等文件格式
  • 显示NETCDF等栅格文件
  • 矢量文件坐标校准功能
  • 区域内三角网格三角剖分功能
  • 区域内正交曲线网格生成
  • 图层管理
  • 工程文件管理方式
时空地图等值线
等值线功能放大显示

DWG/DXF图层显示
AutoCAD DWG/DXF图层显示 放大显示

坐标校准功能演示
坐标校准功能演示

Voronoi图和Delaunay剖分
Voronoi图和Delaunay剖分 放大显示

正交曲线网格生成
正交曲线网格生成 放大显示

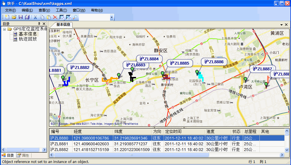
快手GIS/GPS解决方案

快手GIS/GPS解决方案
  • 本解决方案支持各种网络地图,如Google Map, Google Earth, Bing Map, OpenStreetMap等十多种地图。
  • 我们提供以下几种类型的解决方案:
  • GPS车辆定位监控管理系统,可对出租车,租车,校车,工程车等各种特殊车辆进行定位监控。
  • GPS个人定位系统,可对老人,小孩等特殊人群进行定位监控。
  • 以地图方式提供各类传感器远程监测服务,水位监测,污染检测,大坝监测等。
  • 以及给其他有地图服务需求的客户提供解决方案。

  • 系统可以以多种方式连接GPS设备
  • 系统可以导入KML, SHP和GPX多种文件格式
  • 如果有任何问题,请联系

快手GIS/GPS解决方案
友情链接   Cesium中文网 | SharpDevelop | DotSpatial | MapWindow | NShape | Macad3D | TotalCmd | 开源中国社区 | 流体中文网 |
舞川环境 | 嗖嗖社区 | 泺喜机器人 | 傲垦机电 | ParaCraft | 中鸿信和 | Oxpont | 涂友科技 | 智凯数控 | 神开石油
互盾科技 | 宝徕科技 | 常州大学 | CAE-SIM 宁波大学 天津大学 制造业信息化 | 中国工控网 | caiyi.tech 吾爱地理
© Copyright 2005-2023 www.TimeGIS.com www.WaterGIS.cn www.WaterCAD.cn www.TekTek.cn www.metacfd.cn 时空软件 版权所有 沪ICP备15001466号